预制混凝土管片综合试验台车
发布时间:2021-08-18 人浏览

产品简介:
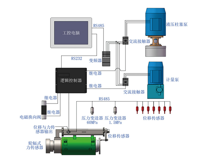
混凝土管片综合实验台实现了地铁和隧道施工用预制混凝土管片的自动化检测,可检测管片的抗渗性能、抗拔性能、抗弯性能,自动控制检测全过程,自动记录检测数据,自动存储和打印检测结果,对管片技术参数分析及质量把控具有重要意义。

功能特点:
抗弯检测、抗拔检测自动化:
■ 通过变频器驱动液压泵站,控制千斤顶加压过程;
■ 通过轮辐式力传感器反馈,精确控制加载力;
■ 抗弯位移测量精度高达0.01mm;
■ 实时显示力与位移变化曲线;
■ 支持数据存储、远程传输、远程控制。
抗渗检测自动化:
■ 通过变频器驱动计量泵,控制注水、加压过程;
■ 通过压力传感器反馈,实现加压过程闭环控制;
■ 实时显示水压曲线;
■ 支持数据存储、远程传输、远程控制。
